TilliT est un logiciel de gestion de production (MES - Manufacturing Execution System) développé pour transformer les opérations industrielles en environnements entièrement numériques. Cette solution se positionne comme une plateforme complète de fabrication numérique permettant d'éliminer les processus papier en intégrant production, qualité et maintenance dans une seule interface. Grâce à son architecture low-code modulaire, TilliT offre une surveillance des performances des équipements, des calculs d'OEE, une gestion des ordres de travail, un contrôle qualité et une planification optimisée par IA. Particulièrement adaptée aux entreprises industrielles, PME manufacturières et ETI cherchant à moderniser leurs opérations, cette solution connecte machines, opérateurs et processus pour un contrôle opérationnel complet.

Vous êtes propriétaire du logiciel "TilliT" ? Revendiquez votre logiciel

Note moyenne

4.0

Fonctionnalités
4.2
Intégrations
4.0
Budget
3.9
Support client
3.9
Potentiel d'évolution
4.3
Budget
3.9
Prix

Secteurs d'activité

Industrie
70 %
Logistique
15 %
Transport
10 %
Services
5 %

Cibles client

Petites et Moyennes Entreprises (PME)
45%
Entreprises de Taille Intermédiaire (ETI)
35%
Moyennes et Grandes Entreprises (MGE)
20%

Avez-vous déjà utilisé TilliT ?

Partagez vos expériences avec d'autres acheteurs de logiciels.

A propos

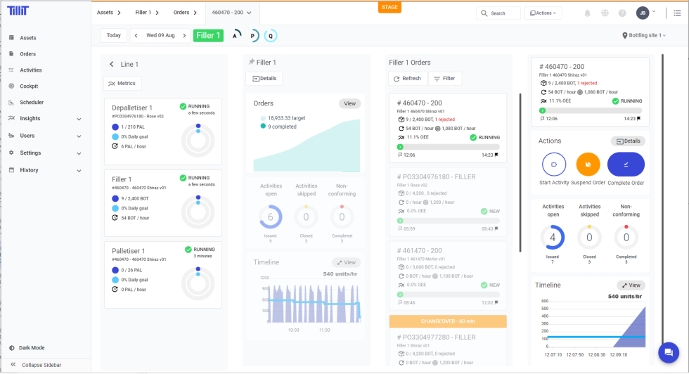
Fonctionnalités principales de TilliT

Une plateforme complète pour la transformation numérique industrielle
  • Interface unique low-code intégrant production, qualité et maintenance
  • Déploiement léger et rapide pour une adoption simplifiée
  • Connectivité aux équipements existants et capteurs IoT propriétaires
  • Automatisation des workflows et optimisation par intelligence artificielle
  • Orchestration complète des opérations entre personnel, produits et équipements
Top 5 des fonctionnalités plébiscitées
  1. Monitoring des performances des actifs avec calcul d'OEE en temps réel
  2. Exécution et suivi des ordres de travail sans papier
  3. Gestion intégrée de la qualité avec traçabilité complète
  4. Base de connaissances collaborative pour les opérateurs
  5. Planification de production automatisée et adaptative
Évolutions attendues
  • Analyse prédictive avancée pour la maintenance
  • Jumeaux numériques des lignes de production
  • Intégration de fonctionnalités de durabilité et réduction d'empreinte carbone

Atouts majeurs

Opérations industrielles sans papier Optimisation par IA des workflows Monitoring temps réel des performances Intégration IoT clé en main

Vidéo

Aucune vidéo disponible

Une vidéo de présentation sera bientôt ajoutée pour TilliT. Revenez ultérieurement ou contactez-nous pour plus d'informations.

Nous contacter
Nos experts
Difficile de faire un choix parmi tous ces logiciels ?

Nos experts sont là pour vous guider

Bénéficiez d'un accompagnement personnalisé pour choisir le logiciel adapté à vos besoins spécifiques.

Échanger avec un expert

Captures d'écran de TilliT

TilliT
TilliT
TilliT
TilliT
/
TilliT

Livres blancs pour TilliT

GPAO : Prenez une longueur d’avance dans l’industrie – Un livre blanc Celge
GPAO

GPAO : Prenez une longueur d’avance dans l’industrie – Un livre blanc Celge

Livre Blanc : Industriels, quelles méthodes adopter pour optimiser votre ligne de production ?
GPAO

Livre Blanc : Industriels, quelles méthodes adopter pour optimiser votre ligne de production ?

6 étapes pour accroître la productivité | Livre blanc | CELGE
GPAO

6 étapes pour accroître la productivité | Livre blanc | CELGE

Rejoignez les 16 000+ entreprises qui ont obtenu leur audit gratuit !

Découvrez les meilleures solutions logicielles adaptées à vos besoins.

100% gratuit 15 ans d'expérience logicielle Réponse en moins de 48 heures Impartial 40 000+ entreprises accompagnées

100% gratuit 15 ans d'expérience logicielle Réponse en moins de 48 heures Impartial 40 000+ entreprises accompagnées

100% gratuit 15 ans d'expérience logicielle Réponse en moins de 48 heures Impartial 40 000+ entreprises accompagnées